Aware 2.0: Pioneering the Future of Power Grid Management
At SMPnet, we are excited to share a significant leap in power grid management technology: the launch of Aware 2.0
Client:
Product:
Location:
At SMPnet, we are excited to share a significant leap in power grid management technology: the launch of Omega Aware 2.0.
Omega Aware’s latest version offers unprecedented network visibility, enabling real-time monitoring, advanced network insights, and automated reporting, all underpinned by our partners in AWS and a robust, cyber-secure AWS cloud architecture.
Omega Aware is a cloud- or edge-based offering, depending on our clients’ technical requirements. Omega Aware is a powerful real-time data analytics, monitoring and visualisation product designed to cater to network operators' global needs.
The main features and functionalities of Omega Aware are:
Network visibility, down to the asset level
Network and asset insights & metrics
Demand, renewables, and EV forecasting
Integration with third-party platforms and systems
Real-time data analytics and visualisation through user-configurable dashboards
Automatic reporting through email, text messages and online PDF reports
Alarms and notifications through email and text messages
Cyber-security based on zero-trust architecture
The insights provided by Omega Aware are:
Renewables output forecast
Demand forecast
System losses estimation
CO2 emissions estimation
Event detection based on threshold- and time-based triggers
Load proportion covered by renewable resources (system-wide)
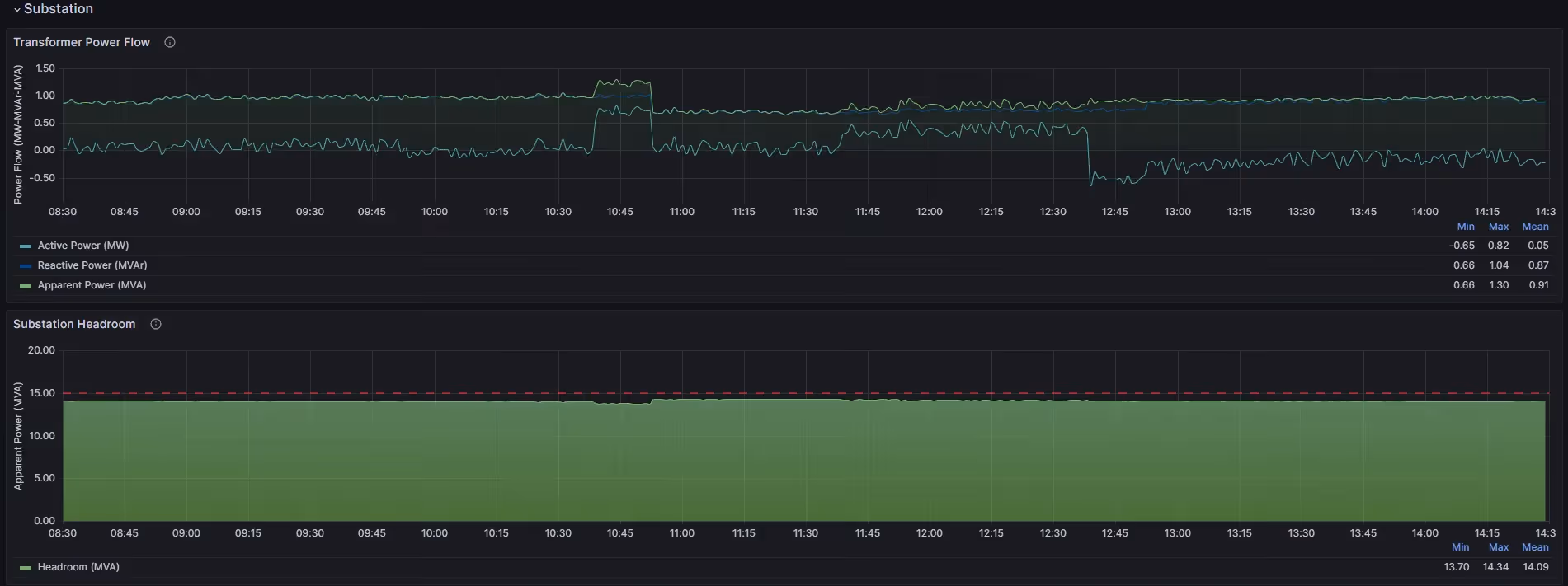
Substation loading headroom
Revolutionised Architecture & Deployment
Our team at SMPnet has reimagined data ingestion, visualisation and operational architecture with Omega Aware 2.0. The new AWS-based architecture ensures enhanced scalability, replicability and reliability, utilising state-of-the-art cloud architecture and elements to ingest, clean, process and visualise data and insights. With direct API data consumption or edge device integration directly within our clients’ premises, Omega Aware 2.0 can meet diverse deployment needs.
Key Features & Functionalities
Omega Aware 2.0 is a testament to SMPnet's commitment to innovation in power grid management, featuring an enhanced suite of functionalities that set a new benchmark in the industry:
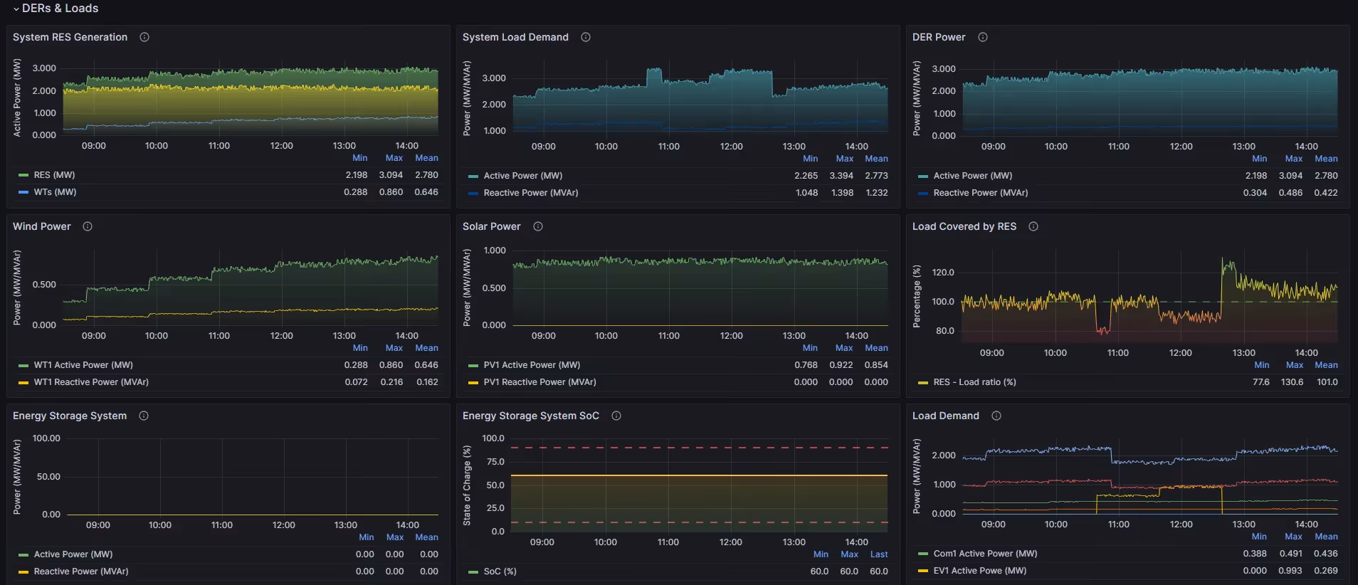
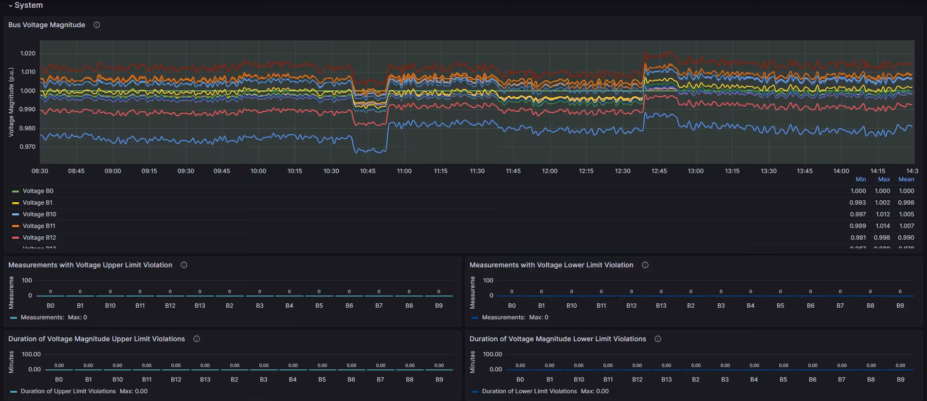
Network Visibility: Omega Aware 2.0 offers an in-depth view of the utility network, extending beyond surface-level monitoring. This feature enables detailed tracking of both individual assets and system-level performance, from the most remote asset of the network up to the substation, utilising existing measurements, from SCADA, ADMS and DERMS systems, or other platforms where data can be extracted.
Forecasting Capabilities: The system delivers highly accurate renewable power output production and demand forecasts, including EV and industrial demand.
Real-time Monitoring & Analytics: This aspect of Omega Aware 2.0 is not just about providing data; it's about delivering insights that can be immediately acted upon. The system continuously processes data streams to offer a dynamic view of network operations. This real-time insight allows for swift decision-making and adjustments, crucial for maintaining network stability and efficiency, especially in fluctuating energy sources like renewables. The underlying architecture has been designed to ingest data as they become available and immediately proceed into process and visualisation. Key to this is the addition of customisable real-time alarms, ensuring immediate response to critical network changes. The user can set threshold- and time-based limits and targets, which prompt an immediate email and/or text notification to a designated email address and/or phone number.
Event Detection: Real-time event detection comes with adjustable thresholds, offering flexibility in identifying and responding to unusual network patterns.
Enhanced Data Visualisation: Users can now visualise raw measurements collected from the network, with the ability to examine statistical values (e.g, minimum, maximum, and average) over selected periods. The user can choose the network components (e.g, buses and energy assets) being visualised ad-hoc from a drop-down menu for targeted analysis.
CO2 Emissions Estimation: Direct API integration with CO2 intensity models (e.g., https://carbonintensity.org.uk/) allows for accurate estimation of emissions, aligning with the growing need for environmental responsibility.
System Losses estimation: This insight provides a clear picture of energy efficiency within the network, aiding in loss reduction strategies.
Aggregated Metrics: Real-time metrics for the current day up to the present, along with comprehensive data for the previous calendar day, offer an immediate understanding of network performance.
Automated Reporting & Notifications: More than just a reporting tool, this feature of Omega Aware 2.0 automates critical communication processes. It systematically generates detailed reports (in PDF formats), ensuring that key information is promptly and accurately communicated, allowing for timely responses to potential issues.
User Interface: The user interface, a vital component of Omega Aware 2.0, is meticulously developed for ease of use and clarity. Hosted on the AWS cloud and built with Grafana, it offers high customisation and flexibility. Users can explore various dashboards, ensuring that each user can quickly access the information they need.
These advancements in Omega Aware 2.0 enhance operational efficiency and network management and reflect our dedication to evolving with the industry's needs, providing a future-proof solution for modern power grid monitoring and control.
What's Next: The Future of Omega Aware
As we continue to innovate and push the boundaries of power grid monitoring and management, the future of Omega Aware is shaping up to be more dynamic and impactful. Here's a sneak peek at what's on the horizon:
Enhanced Data Management Capabilities: We are expanding our data management framework to include more sophisticated machine-learning models towards complex anomaly detection. This will enable more proactive maintenance strategies for network operators.
Flexible Data Management: Download the data in any format, ranging from CSV files for seamless post-processing to database files for convenient integration into your system
Advanced On-demand Reporting Features: Customisable reporting is getting a significant upgrade. Users can tailor reports to their specific needs, choosing the metrics and formats most relevant to their operations. This feature ensures that key information is presented clearly, concisely, and actionable.
Expanded Analytics Tools: Our analytics suite will be enhanced with new insights and metrics for asset and system performance. These tools will offer a more granular view of the network's health and efficiency, aiding in better decision-making and optimisation.
Each of these developments is designed with our clients in mind, aiming to provide unparalleled control, insights, and efficiency in their operations. Stay tuned as Omega Aware evolves, setting new power grid management technology standards.
Join the Revolution
Omega Aware 2.0 is not just a product; it's a commitment to pioneering innovation in power grid monitoring and management. Join us in reshaping the future of sustainable and efficient power grid management. Request a demo to see Omega Aware 2.0 in action and witness the future of network operations.
Thank you for your support as we continue to innovate at SMPnet.
Take the first step towards a smarter energy future
Contact us today to find out how SMPnet's innovative suite of software products can transform your power grid and drive growth in your organisation. We’re helping shape the future of sustainable energy and grid digitalisation.
By clicking “Accept all”, you agree to the storing of cookies on your device to enhance site navigation, analyse site usage, and assist in our marketing efforts. View our Privacy Policy for more information.